Ill look into it
@mike.maxwell is it possible that no event is sent by the device if the new flow rate report is the same value as the previous report? If so, that will cause problems interpreting the data, as per my previous post.
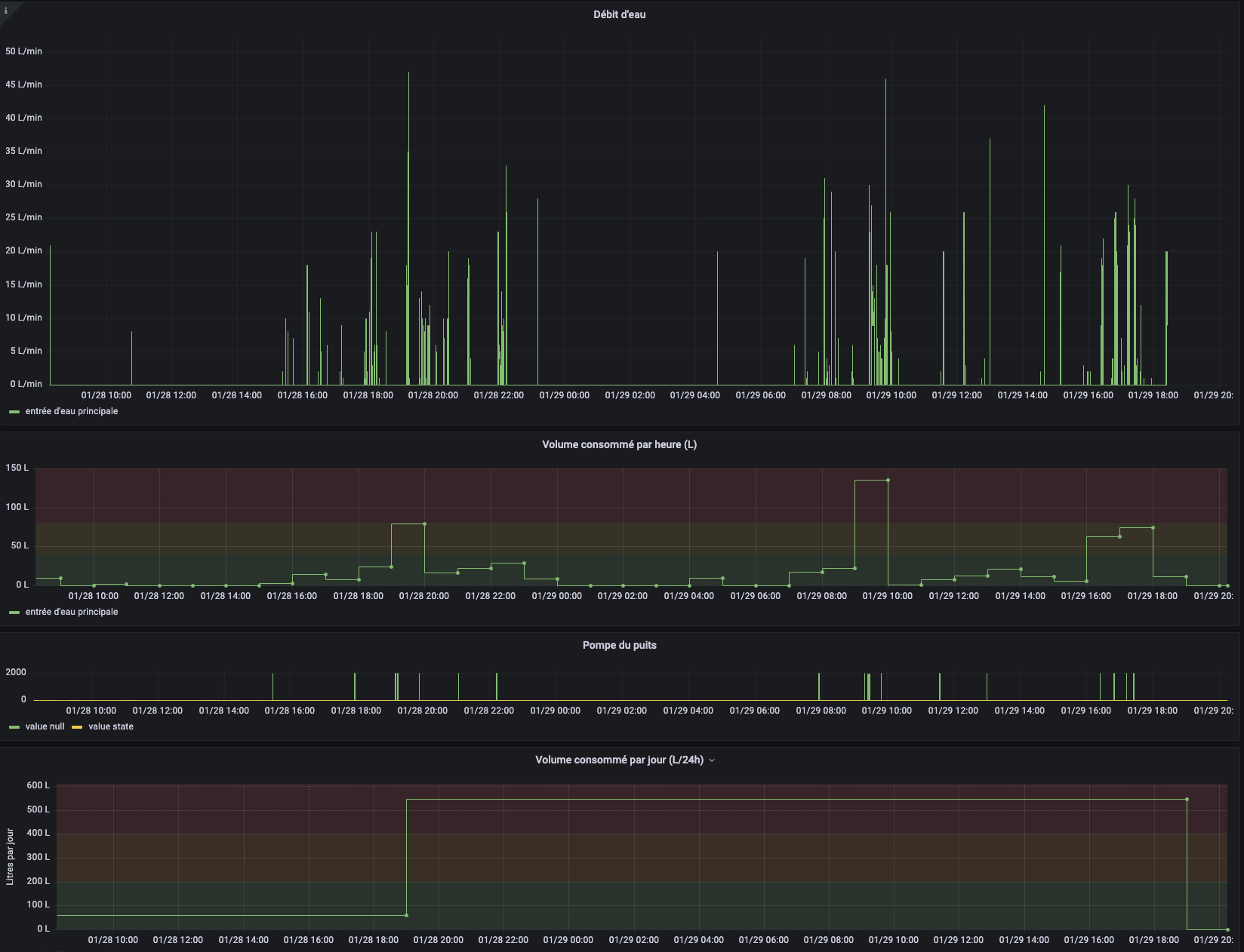
Here are examples of what I see in my logs : app:209 is subscribed to the "rate" attribute event on dev:244 (Sinope Water Valve (VA4220ZB) ).
Never mind. RTFM - just saw subscribe() with an options argument ["filterEvents": false ] should do the trick.
Still learning !
I just started using the Sinope water valve (VA4220ZB) driver for the first time today and noticed this same behavior almost immediately. Someone was taking a shower when I first set it up, so it was reporting ~10 LPM for while, but it was "stuck" at 8 LPM after the shower was over. I walked all through the house looking for any other possible use of water but couldnât find any. Refresh command didn't help either... but the Configure command did; as soon as I pressed that, the water rate went back to 0.
Yeah I've been observing the behaviour now for a few days and the flow sensor reports from this valve are "average flow rate since the last data point". So it is not "stuck" even though it looks that way. Doesn't log a zero unless:
- the valve is closed
- Configure() is called, as you mentioned
- an arbitrary number of hours (>12) have passed
- water is flowing again
With this knowledge I've been able to put together something like this in Grafana :
The flow sensor appears to be amazingly accurate.
Knowing this, is it possible to use the flow meter in a rule to detect leak? If I understand, a use case like "IF mode is Away AND flow > 0 THEN Close valve" may not be possible?
When water is flowing, I see flow rate reports coming in every 5 seconds like clockwork. So you could use that, I suppose.
EDIT: this seems to work fine.
You could do this with a hub variable or even a private boolean, but doing it with a Virtual Switch means an event is triggered when its state changes, which can be logged or used with other rules...
I just have my SinopĂ© Water Valve close every time the mode is set to Away. It will have the same result but also be preventative as limited to no leaking can happen in that caseâŠ. It will also exercise the valve which I think is a good thingâŠ
This works for us because we are almost always home, and rarely if ever do washes when we are away. It would be a problem if we wanted to do either of those, or watered the lawn while away. Might require a rule that doesnât shut down when away if water is flowing, but send a notification instead - in case we werenât doing a wash or using water for some other purposeâŠ
That's a great idea -- I think I'll do the same thing once I get my main-line shutoff area replumbed later this year (long story) and finally get an automated valve in there.
We shouldn't have any behind-the-scenes water flowing when we're away, so this would be a nice precaution... I have some "turn this Away stuff back on" rules in place for a guest or service using respective lock codes to enter (very rare occurrence!), so I could just build turning the water back on in those cases.
Thanks for the idea!
@hubitrep I was inspired by your example to try something of my own:
Since the Configure command updates the rate, I tried putting together a rule that just calls that command, so the device state properly reflects the current water usage. I'm new to Hubitat, though, so I'm not sure if this is setup properly; I'll have to do more research on it later. I think it's working as I want, but I only did one test of it so far.

Just had a thought when reading this (even if this could not apply to our house), if a water leak is detected anywhere but especially at the hot water heater, I will be adding to turn off the water heater electric feed so that if for some reason it continues to leak after the valve is off and all, you don't kill the heating element as well.
This is getting perhaps a bit far off topic, but yes, general wisdom is to turn off power to the water heater if the water supply is cut, it will protect it from some failure modes.
For similar reasons, in our house, in the winter, shutting off the water main is not recommended as we have hydronic heating (essentially the same as a water heater, except the "tank" is made up of a bunch of pipes, some of them called "radiators"
)
Thatâs a great idea! I recently got a Rheem Heat Pump water heater that has its own shut off valve if it detects water (all built-in). Not sure if it shuts down the heater - but I would think that likelyâŠ. Otherwise, I donât currently have an easy way I could do thatâŠ
Hi @mike.maxwell, did you have the time to check what can make my valve not showing the required preferences to report flow meter value?
Thanks!
So the driver having a " mLPM " option is supercilious right? Or am I misunderstanding the "minor leak" identification capabilities of the flow meter plugged into the Sinope Valve ?
Iâm going to guess itâs a liability thing. In actual use I have seen the flow sensor report in the low 100s of mLPM
I just installed the VA4220WF sinope water valve and I configured it on Wifi for now to access the Neviweb app.
I"m wondering if I could use it in Wifi mode within my C8 ? Or should I set it up with Zigbee but might loose the Newiweb feature, graph and automation.
What do you think ? Not sure which solution is best.
The VA4220WF is WiFi only, I don't think it can be used on Hubitat? I've only seen Zigbee drivers but I might be mistaking. You should have gotten the VA4220WZ version but I'm not too familiar with it.
I think the WF as ZigBee functionality to act as a hub for water detectors but won't allow to act as a device for another hub. Only the ZB will connect to a Hubitat hub as a device. A ZigBee device cannot connect to multiple hubs so it will not be possible to control it with Neviweb at the same time.
Ok thanks for the info. But I was assuming they have probably API and maybe could connect through API rather than Zigbee.
And if I understand well, it means that I also couldn't connect to the water detector in Hubitat directly as it's already connected to the Valve ?




