the aeon and ring extenders/repeaters have this option and it comes in usefull .. wish there was the same option for some of the zigbee repeaters such as the sonoff (running the ikea tradfri driver).
I would assume it would have to actually be built into the firmware. I don't know if the zigbee ones have the same capability. What do you think @kkossev? Is it possible with sonoff/xiaomi or Tuya?
As per my knowledge, for Zigbee routers, there is no equivalent of the Z-wave Range Test and Power Test functionalities/.
I was thinking if an small app and a simple ping driver for Zigbee and Z-wave devices will be of a practical help to diagnose any connectivity issues…
Ping the device every 5 seconds for a period of 10 minutes and measure and display the ‘round-trip-time’ (the time in millisecond between sending a harmless command and receiving the response). The app could calculate the average time, minimum and maximum time, the standard deviation, etc..
Moving the repeater/router to deferent positions in between the hub and the end device and comparing the results would allow to find the optimal placement.
I am reposting the results of an experiment that I did more than a year ago - torturing my Z-wave network with frequent polling of Z-wave FLiRS devices ( DON'T DO THIS AT YOUR HOME!
) :
=======================================================
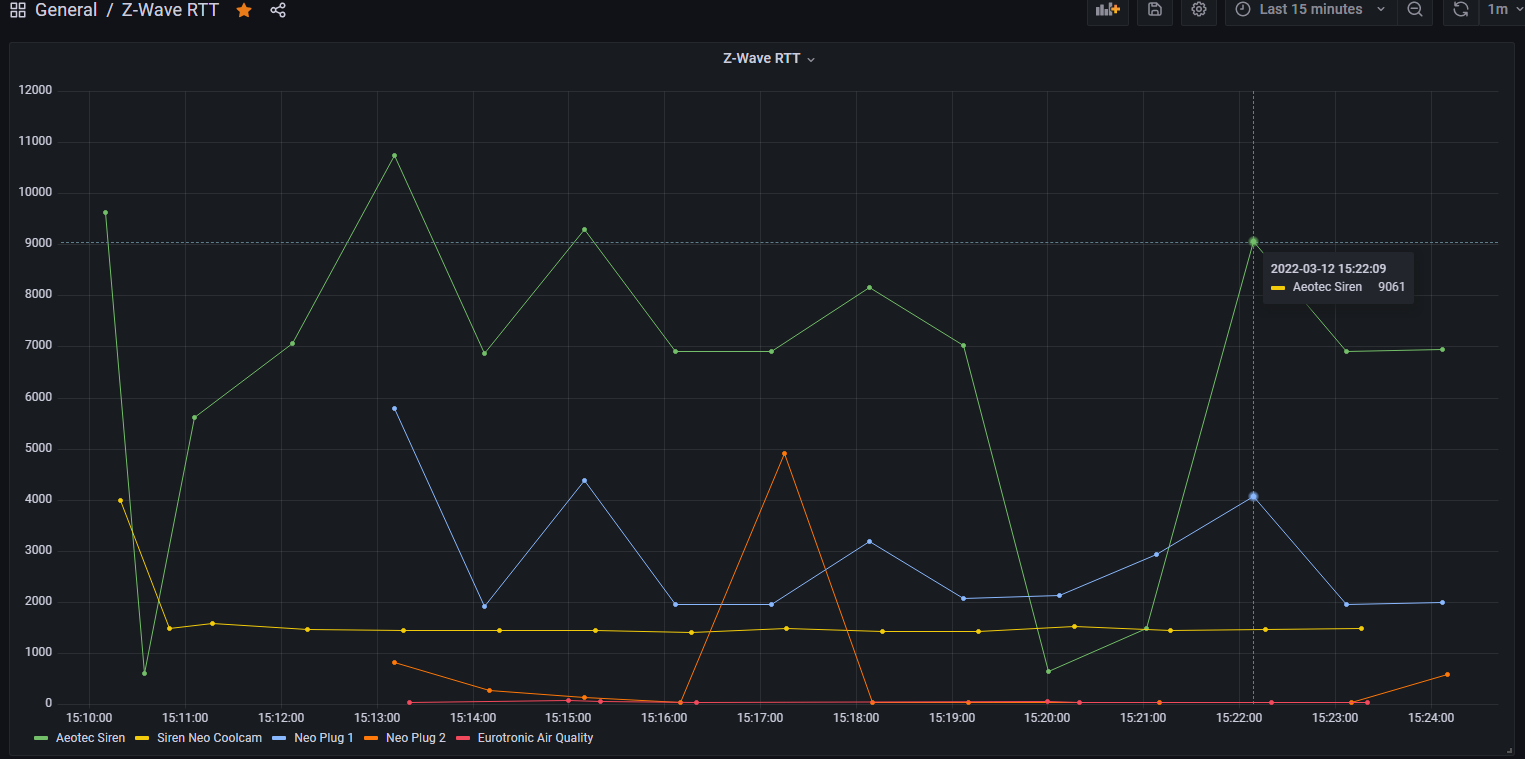
I have started collecting the RTT measurements data. I have not changed anything in my test z-wave devices setup for now, these are the results from the existing configuration.
I measure the time interval between sending zwave.versionV1.versionGet() and the receiving of the report.
Some more graphs added after few hours:
The vertical axis is the response time in milliseconds.
In my configuration, the "RTT Avg" values shown by Hubitat Z-Wave Mesh Details are far away from reality... 
================================================================
This is the link to the Z-wave RTT driver :
https://raw.githubusercontent.com/kkossev/Hubitat/main/Drivers/Z-Wave%20RTT/Z-Wave%20RTT.groovy
This topic was automatically closed 30 days after the last reply. New replies are no longer allowed.





