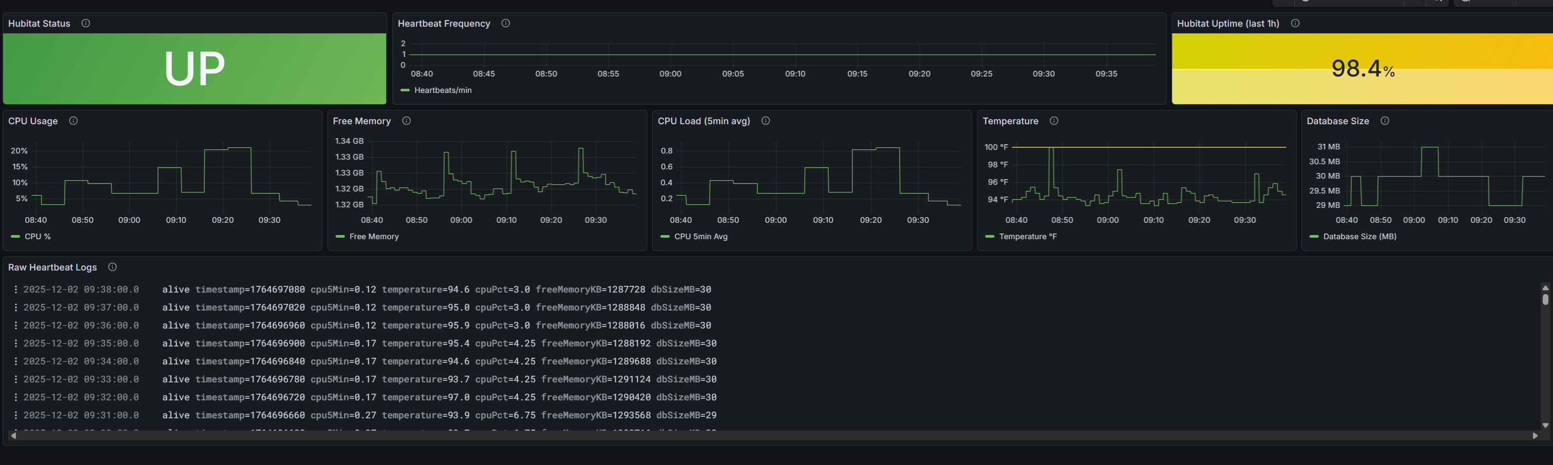
I was on C8 and ran very hot, 300+ devices, switched to C8 Pro, and now it is pretty calm.
However the timeout errors did not go away, any ideas how to tackle it? I did pay attention that when it happens it happens on 30 min intervals.
app:32025-12-02 07:21:16.881 AM
error
Error sending event to SharpTools.io: Timeout waiting for connection from pool
app:32025-12-02 07:21:16.879 AM
error
Error sending event to SharpTools.io: Timeout waiting for connection from pool
app:32025-12-02 07:21:16.875 AM
error
Error sending event to SharpTools.io: Timeout waiting for connection from pool
app:32025-12-02 07:21:16.874 AM
error
Error sending event to SharpTools.io: Timeout waiting for connection from pool
app:32025-12-02 07:21:16.841 AM
error
Error sending event to SharpTools.io: Timeout waiting for connection from pool
app:32025-12-02 07:21:16.834 AM
error
Error sending event to SharpTools.io: Timeout waiting for connection from pool
app:32025-12-02 07:21:16.822 AM
error
Error sending event to SharpTools.io: Timeout waiting for connection from pool
